Des requêtes par milliard !
Une Base Adresse c’est bien, une API de géocodage c’est encore mieux !
![]()
Une base d’adresse comme la BAN (Base Adresse Nationale) est un jeu de données assez volumineux qui comme beaucoup de jeux de données révèle sa réelle valeur à l’usage.
Offrir des services s’appuyant sur ce jeu de données qui fait désormais partie du Service Public de la Donnée de Référence a été identifié comme prioritaire avant même sa disponibilité en open data courant 2015.
Etalab a donc développé dès fin 2014 un moteur de géocodage maison, car ceux disponibles ne répondaient pas au cahier des charges fixé. Ce moteur c’est addok, développé en python et en interne par Yohan Boniface et disponible en opensource.
L’API documentée sur adresse.data.gouv.fr propose plusieurs services :
- géocodage unitaire d’adresse (pour passer d’un libellé aux adresses correspondantes)
- géocodage en masse d’adresses (fichiers au format CSV)
- géocodage inverse (pour passer d’une coordonnée géographique à l’adresse la plus proche)
- géocodage inverse de masse (fichiers au format CSV)
- autocomplétion d’adresse (proposition d’adresse “commençant par”)
Cette API est ouverte publiquement depuis avril 2015, lancement officiel de la BAN et est de plus en plus utilisée tant par des acteurs privés que publics.
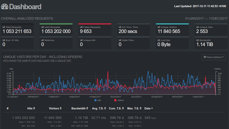
Sur l’année 2017, elle a franchit la barre symbolique du milliard de requêtes traitées, avec un pic de près de 7,4 millions de requête le 19 août dernier. On constate donc une nette progression par rapport à 2016 où 440 millions de requêtes avaient été traités.

Les statistiques détaillées sont consultables en ligne et remise à jour quotidiennement et les données statistiques sont elles aussi exportables depuis ces statistiques détaillées.
Le taux de disponibilité de l’API a aussi été très élevée (plus de 99,95%) depuis le début de l’année (174 minutes d’indisponibilité, dont 138 dûe à la panne OVH du mois de novembre).
En plus de cette API publique, des instances locales et autonomes peuvent être déployées vu que le code est libre et les données aussi. Etalab propose d’ailleurs depuis peu un docker prêt à l’emploi avec les données pré-indexées pour rendre encore plus simple ce type de déploiement. Ceci permet à des usages critiques de ne pas dépendre de l’API publique.